
Customers view

BackOffice users

User activity

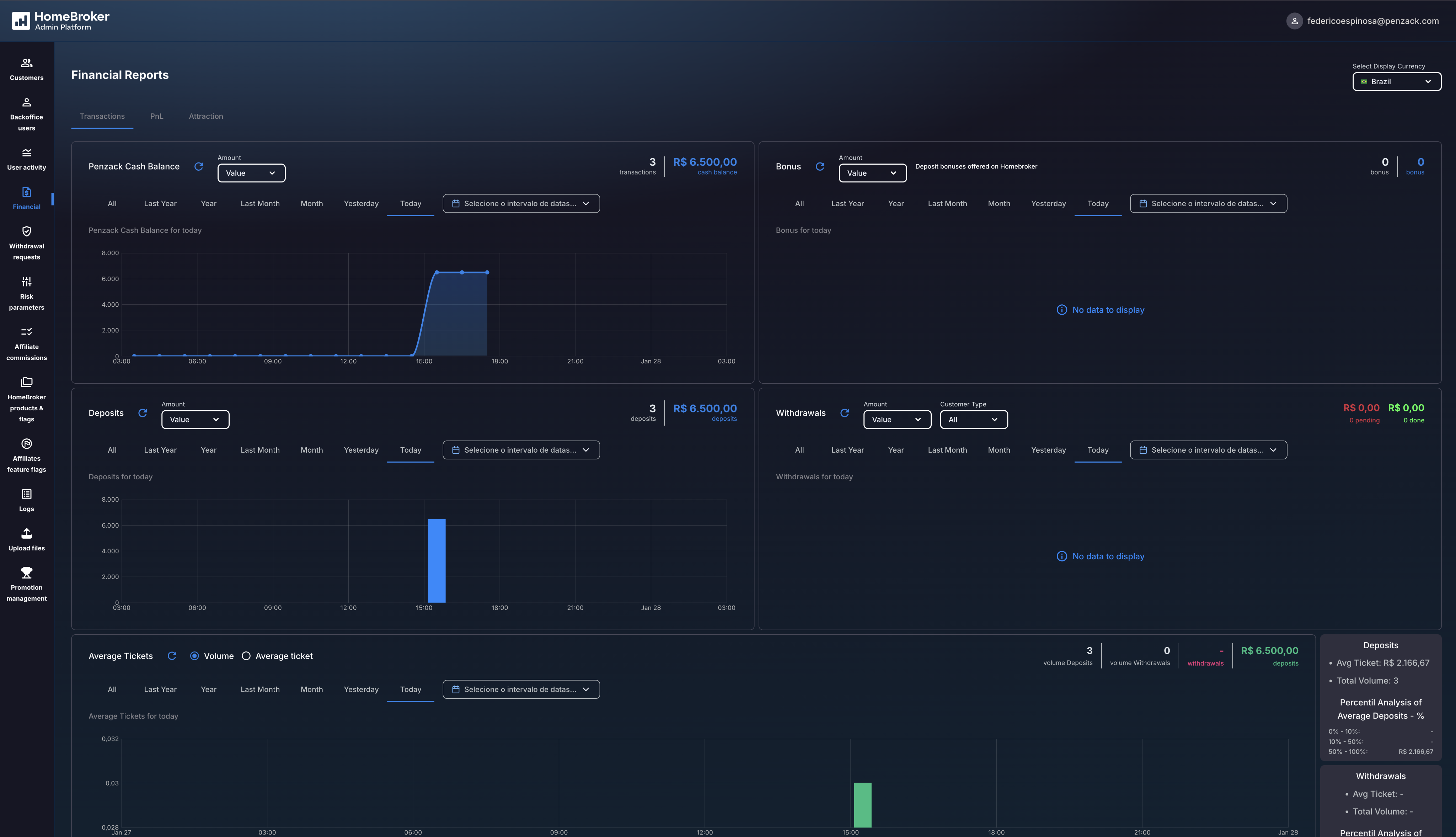
Financial view & reports

Withdrawal requests

HomeBroker products & flags

HomeBroker products & flags - Countries

Affiliates feature flags

Affiliates feature flags - Payments
Return to the main page to view a complete overview of my projects and selected work.